Cloud-Migration

Sechs Kostenfallen und wie sie sich vermeiden lassen

6. Oktober 2021, 11:03 Uhr | Thomas Köppner
Diesen Artikel anhören

Fortsetzung des Artikels von Teil 4

4. Von App-Performance bis Skalierung

Verursachergerechte Kostenanalysen unterstützen Optimierung.

Die Architektur und Performance von Anwendungen, was etwa den Bedarf an Arbeitsspeicher oder die Menge der Transaktionsdaten betrifft, spielt mit der zumeist großzügig dimensionierten Hardware in Rechenzentren kaum eine Rolle. Im Cloud-Betrieb kann das allerdings überraschend deutlich die Kosten in die Höhe treiben.

passend zum Thema

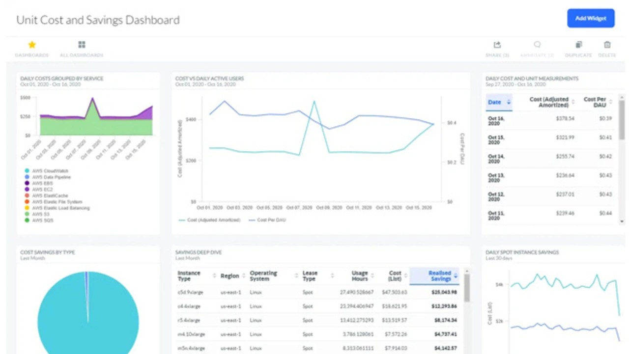
Monitorinng der Cloud-Stückkosten
Bild 3. Dashbord zum Monitorinng der Cloud-Stückkosten und Einsparungen.
© Apptio

In Multi-Cloud-Umgebungen ist es ein oft unterschätzter Kostenfaktor, wenn durch Skalierung Anwendungen über Cloud-Grenzen hinweg Datenverkehr erzeugen. Viele Cloud-Provider berechnen nach ein- und ausgehendem Traffic. Hier ist es wichtig, dass die Kostenstrukturen bekannt sind und die Anwendungen nach Lastspitzen automatisiert wieder zurück skalieren.

Ähnliches gilt für Cloud-Speicher und andere Ressourcen, die beispielsweise DevOps-Teams in Projekten beanspruchen.

Bei der Cloud-Migration und im Betrieb ist daher von Beginn an eine verursachergerechte Kostenanalyse hilfreich, um schnell und gezielt steuernd eingreifen zu können.


  1. Sechs Kostenfallen und wie sie sich vermeiden lassen
  2. 1. On-Premise-Verbindlichkeiten
  3. 2. Fähigkeit zum aktiven Multi-Cloud-Management
  4. 3. Abrechnungsvarianten
  5. 4. Von App-Performance bis Skalierung
  6. 5. Von Lift & Shift bis zu Altsystemen
  7. 6. Exit-Strategie für On-Premise

Lesen Sie mehr zum Thema


Das könnte Sie auch interessieren

Jetzt kostenfreie Newsletter bestellen!

Weitere Artikel zu Componeers GmbH