Cloud-Migration

Sechs Kostenfallen und wie sie sich vermeiden lassen

6. Oktober 2021, 11:03 Uhr | Thomas Köppner, Harry Schubert
©

Die Tücken liegen oft im Detail, auch bei Cloud-Strategien: Variantenreiche Abrechnungsmodelle der Cloud-Anbieter und technische Fallstricke, verborgen in der eigenen IT-Infrastruktur, können die Kostenvorteile eliminieren. Mit einer Analyse vor dem Start lassen sich böse Überraschungen vermeiden.

Diesen Artikel anhören

Fortsetzung des Artikels von Teil 6

6. Exit-Strategie für On-Premise

Mit konsequenten Analysen Redundanzen begrenzen

In der Übergangsphase sind redundante Kapazitäten in der Cloud und im Rechenzentrum unabdingbar. Diese Phase sollte mit einem konsequenten Monitoring der Workloads und Analysen des tatsächlichen Bedarfs in Korrelation zu den Kosten und deren Variablen bei dem/den Cloud-Anbietern verbunden sein. Neben der technischen Qualität stellt dieses Vorgehen sicher, dass Entscheidungen, wann welche Rechenzentrumskapazitäten abgeschaltet werden – oder eben nicht – rasch und konsequent getroffen werden können. Ansonsten droht die Gefahr, dass teure Redundanzen unnötig lange weitergeführt werden.

IT- und Finanz-Monitoring verbinden

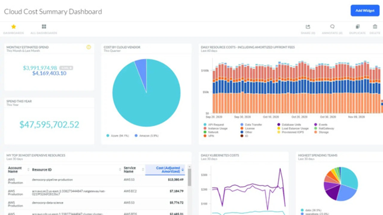
Kostenübersicht von Cloud-Kosten
Bild 4. Rollenbasiertes Dashboard zur Kostenübersicht von Cloud-Kosten mit Tages-, Monats- und Jahreskosten.
© Apptio

Die Umsetzung von Cloud-Strategien ist verbunden mit einem komplexen Wechselspiel zwischen Verbrauch und Kosten, das geprägt ist von unterschiedlichen technischen und wirtschaftlichen Variablen, die sich dynamisch verändern. Es braucht daher eine zeitnahe Verknüpfung zwischen IT- und Finanz-Monitoring mit Prozessen und Systemen, die gleichzeitig zu einer Cloud-Migration implementiert werden sollten. Dies mag für manche Unternehmen zunächst ungewohnt sein, aber es hilft nachhaltig, den optimalen wirtschaftlichen Mehrwert aus Cloud-Initiativen zu realisieren.

Literatur

[1] The Transparency Imperative: How Visibility into Technology Spending Drives Business Value. Harvard Business Review, 1. Juli 2021, https://hbr.org/resources/pdfs/comm/apptio/TheTransparencyImperative.pdf.

Der Autor

Thomas Köppner, Apptio
Thomas Köppner, Apptio
© Apptio

Thomas Köppner, Solution Consultant bei Apptio


  1. Sechs Kostenfallen und wie sie sich vermeiden lassen
  2. 1. On-Premise-Verbindlichkeiten
  3. 2. Fähigkeit zum aktiven Multi-Cloud-Management
  4. 3. Abrechnungsvarianten
  5. 4. Von App-Performance bis Skalierung
  6. 5. Von Lift & Shift bis zu Altsystemen
  7. 6. Exit-Strategie für On-Premise


Lesen Sie mehr zum Thema


Das könnte Sie auch interessieren